前回の反省。
・ふざけすぎた。そのために、読んでいて不快感を与える可能性がある。
・「後述」が多すぎる。専門書の読みにくさは認めるが、順番を変えても意味がなかった。
・画像作成に時間をかけすぎた。これは著しくモチベーションを下げてしまった。
・変なところで自論を展開してしまった。関連性が薄く、完全に蛇足であった。
今度から気をつけます。
前回のおさらい。
・化学反応における「反応熱」は、「質量欠損」に起因する。
・核分裂が起きると、反応生成物として「高速中性子」が複数個とびだす。
・核分裂の反応は確率で変動するため、様々な生成物ができる。
・原子炉を運転するためには、「臨界」状態でなければならない。
5.臨界状態を維持する前回、「核分裂連鎖反応」について述べた。
もう一度内容を確認しておこう。
核分裂が起こり、生成物として中性子が飛び出す。
この中性子が別のウランに衝突することで、再び核分裂が起こる。
これを繰り返す。
※中性子が当たって核分裂を起こす物質はウラン235だけではない。今は関係ない話なので、無視して話をすすめる。
さて、前回も述べたように、飛び出す中性子は平均して2.4個。
臨界を維持するためには、飛び出す中性子が1個であってほしい。
ということは、飛び出した中性子のうち、1.4個を消してしまえばよい、ということだ。
これを可能にするのが「
制御棒」。
制御棒とは、「
中性子を吸収する物質を棒状にまとめたもの」である。
中性子を吸収するメカニズムはいたって簡単である。
中性子が衝突したとき、その原子が核分裂を起こさなければよいのだ。
言い換えれば、中性子を1つ奪って、0個の中性子を出した、とも言える。
先に注釈に書いたことの延長になるが、世の中には、中性子がぶつかった時、「核分裂するもの」と「核分裂しないもの」があるわけだ。
後者を用いれば、中性子の数を減らすことができる。
では、どのような物質が適しているか。
まず、「核分裂しない」というのが絶対条件だ。
次に求められるのは、「効率」。
つまり、どれだけ多くの中性子を吸収してくれるか、ということだ。
以下の図を参照してほしい。

原子は球体としてモデル化できる。
このとき、その断面積が大きければ大きいほど、より多くの中性子を吸収できるわけだ。
※なんか変だな、と思った貴方は正しい。本当は「吸収可能性が高い」のであって、でかけりゃいい、というモノでもなかったりする。
高3レベルになってしまうので、可能性の話はスルーさせていただく。
これを数値化したものが「
バーン量(b)」だ。
「バーン」というのは、「
熱中性子吸収断面積」のことをさす。
代表例をあげていこう。
炭素0.0034b、ストロンチウム0.14b、銀63b、ホウ素760b、ウラン7.7b、……
他に、天然のガドリニウムは46000bと、桁違いなものも存在する。
要は、このバーン量の大きい原子を制御棒として使えばよいわけだ。
そして第三に――もっとも、電力会社はここが大事なのだが――コストの問題がある。
どんなにバーン量が大きくとも、法外な値段をふっかけられるんじゃあ話にならない。
よって、原子炉の型、電力会社によって、制御棒の種類は異なっている。
ともかく、こういった原子を用いて制御棒を作り、それを原子炉内部に沈めることで、中性子を吸収するのだ。
ここでちょっと問題を出す。考えてみてくれ。
Q.近畿大学の所有する実験炉について。制御棒がもっとも深く原子炉内に進入しているのはいずれの時か。1.出力0.01W
2.出力0.1W
3.出力1W
どうだろうか?1だと考えた人はいないだろうか。
「そんなもん、出力が低い方が多く中性子を吸収してるに決まってんだろ」という考え方はもちろん間違いである。
A.どれも同じ位置にあるため、解なし出来た人、よく分かってますね。凄いや。
臨界の話をしましたね。
中性子が1個なら臨界、それを下回るなら臨界未満、上回るなら臨界超過。
臨界 は「出力維持」
臨界未満 は「出力低下」
臨界超過 は「出力上昇」
1.2.3.ともに、臨界状態なわけです。
ということは、どれも、2.4個の中性子のうち、1.4個を吸収してる状態です。
この割合は維持されています。
制御棒は深く挿せば挿すほど、中性子を吸収する割合が増加します。
割合が維持されている、ということは、制御棒の位置も維持されている、ということです。
制御棒、だいたい分かりましたかね?これで臨界を維持するんです。
6.中性子のエネルギー核分裂の時に飛び出すのは「高速中性子」です。
でも、ウラン235を核分裂させる際には「熱中性子」が必要です。
この2つの違いを説明しましょう。
端的に言えば、
高速中性子……運動エネルギーが滅茶苦茶に高い。光速よりちょっと遅いぐらい。
熱中性子 ……運動エネルギーが低い。のろのろ進む。
たったコレだけなんです。
でも、結構大事なことなんですね。
どうして高速中性子じゃダメなの、という話は大学レベルになってしまうのでカットします。
ともかく、飛び出した高速中性子を熱中性子に変えない限り、連鎖反応は起きてくれません。
そのために、高速中性子を減速させなければなりません。
そこで用いられるのが「
減速剤」です。
「減速剤」とは、「
高速中性子の運動エネルギーを奪い、熱中性子に変える物質」です。
代表例として、黒鉛や軽水があります。
おはじきを想像するとよいでしょう。
指でパチンと弾いたとき、他のおはじきにあたって減速します。
これの原子バージョンなわけです。
さて、物理選択の方なら分かると思いますが、
ある物質をそれと同質量の物質にぶつけると、全ての運動エネルギーが授与される
という話は……大丈夫ですよね?
こういう事から分かるように、減速剤にも相性があります。
「中性子に近い重さである」「密度が高い」「コストがかからない」など。
そういった理由から、上に挙げた2つが用いられます。
※現在では、黒鉛は少なくなりました。軽水の方が便利だったから、です。事故を起こしたから、ではないですよ?そんなこと、ヤクザまがいの電力会社さんが考慮するはずもないですからね。
7.冷やす。さて、当初に述べたとおり、原子力発電、というのは
「核分裂の反応熱をエネルギーとして取り出す」わけです。
まぁ、100人いたら98人は知ってますよね。
お湯を沸かします。
熱を電力に転換する方法として、一般に水蒸気圧を媒介する手法がとられています。
水を加熱して蒸気にし、そのスチームの圧力でタービンを回して発電します。
ということは、逆に言えば、熱を伝えてくれる物質が必要である、ということですよね。
これを「冷却材」といいます。
何故に冷却材、という言い方をするのかというと、原子炉内の熱を奪っているから、です。
これには軽水やナトリウムが用いられます。
が、詳しい話は原子炉の型によって大きく異なりますので、一概には説明できません。
8.原子炉の型有名どころだけを集めてみました。

こちらはRBMK型です。
チェルノブイリ、と言えばわかりますかね。
注目すべき点を挙げます。
・冷却材は軽水で、直接タービンに送っている。
・減速剤として黒鉛を軽水とは別に扱っている。
※例の事故については、原子炉システム面の問題ではないのですよ。あの原発は特別だ、と言う人は工学系の人間ではないのでしょう。おそらく。

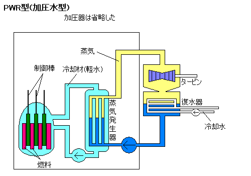
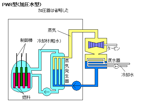
PWR型ですね。
ぷれっしゃーどうぉーたぁりあくたぁ、です。
日本語に直すと、加圧水型、です。
注目すべき点を挙げます。
・冷却材は軽水で、タービンを含む水の系とは分離している。
・減速剤として軽水を用いている。
※これは関電さんが使ってる奴ですね。安全性は東電の奴より高いですよ。間接型ですからね。ちなみに、原子炉を加圧するのは、水の沸点を上げるためですね。海底火山の温度がべらぼうに高いのと同じ原理です。

面倒だったので原子炉だけ書きました。
日本語では、沸騰水型、と言います。福島第一です。
注目すべき点を挙げます。
・冷却材は軽水で、直接タービンに送っている。
・減速剤として軽水を用いている。
・制御棒挿入方向が逆である。
※制御棒挿入方向が逆なのには理由があるんですが……これはシステム面に関係がないので、無視します。
他にも、韓国標準型原子炉など、さまざまな原子炉があります。
9.安全性まずはチェルノブイリの失敗に学んでみましょう。
チェルノブイリ原発は、事故当時、実験中でした。
そのため、定格出力を下げていました。
大幅に定格出力を下げたため、キセノンの平衡が乱れ、キセノンの分量が増していきます。
実験開始の指示が遅かったこともあって、原子炉はキセノンオーバーライドの状態に達します。
キセノンは中性子を吸収してしまいますので、制御棒と同じ理屈で臨界未満になります。
そのマイナスを補うため、運転員は制御棒をほぼ全て引き上げてしまいます。
これにより、なんとか臨界を保ちます。
このような状況の中、実験――外部電源が動作していない、という設定――が開始。
給水ポンプが停止しますので、軽水がキレイに循環しなくなります。
自然対流に任せる形です。
そのため、原子炉内部に蒸気泡が多くなり、また、原子炉内部の水温が上昇します。
こうして水の密度が減少し、かつ、反応度が高くなります。
よって、水で減速することなく、黒鉛に高速中性子が到達。
この黒鉛は十分な量ありますので、全ての高速中性子を熱中性子に変えます。
軽水だけなら、密度が下がった時点で熱中性子も減るのですが、この場合は加速して止まらない状況です。
このような経緯で急激に出力が上昇、焦った運転員はスクラムを決行します。
スクラムとは、制御棒をいっせいに挿入することです。
このとき、制御棒のもつ空洞により水の密度はさらに減少。
制御棒を挿したにもかかわらず、逆に出力が増大します。
これをポジティブスクラムといいます。
そんな次第でさらに出力が増加。
発生する熱量も異常な域に達し、制御棒のガイドをゆがめます。
そのまま原子炉はメルトダウン。
急激に上昇した圧に耐え切れなくなり、水蒸気爆発。
漏れでた水素に引火して水素爆発。
※爆発については諸説あり。
説明なしで書きました。
制御棒を突っ込むのに2秒です、というなら話が別ですが……8秒もかかるようでは、同じ状況下で爆発しない、とは言い切れないんですよ。いける?
結局、チェルノブイリで学ぶべきポイントは「巨大システムの保安」という、機械工学の専門書ならどれにでも載ってるようなことなんですよ。
システムは巨大化すると、あらぬ過ちを引き起こすことがある。よく言われる言葉です。
社会学でも似たような話ありますね。
「合成の誤謬」ってやつ。ちょっと違うかな。
めんどくさくなってきたから、ぶっちゃけちゃうと、
どんなシステムであれ、事故る時は事故る。
それだけなんすよ。
その上で、今の日本の原発の安全性について見てみる。
まぁ、BWRとPWRの比較になるんだけどね。
原子炉の配置
PWR・・・最下層に設置する。水がたまる場所に存在するわけだ。
BWR・・・空中に設置する。蓄圧プールの関係だ。ヒビが入ると、水は駄駄漏れになる。
制御棒の配置
PWR・・・上から。地震で折れても、水は漏れない。でも水素は漏れる。
BWR・・・下から。上からだと費用がかさむため。地震で折れると、全部もれる。
制御棒の種類
正直、安全性にはあまり影響なし。
ただし、BWRの方が細い。ポッキーを大きくした、みたいな。
対して、PWRは四角い。すげぇ長い直方体、みたいな。
燃料の種類
PWRもBWRも一緒。
ただし、福島第一の3号機ではプルサーマルを用いていた。
反応性が高く、暴走しやすいため、以前から危険性が告知されていた。
プルトニウム+サーマルリアクターの省略である。
給水ポンプ
どっちも大して変わらん。
関電については、データなし。
東電については、チリ津波の時、うまく作動していなかった事が発覚している。
燃料棒露出
PWR・・・よっぽどの大穴があかないと無理。地面に穴があくなら別だが。
BWR・・・タービンまでを含めた循環水系のどこか1箇所に穴があくと露出。
設置費用
PWR・・・システムが巨大化しがちな上、系が複数あるために割高。
BWR・・・単純明快なシステムのため、安上がり。
……なんか、こうしてみると、東電ってクズだよねぇ。
とは言うが、「もんじゅ」もアホよねぇ。
ナトリウム型の高速増殖炉、については各自で調べて欲しい。疲れた。
でも、中学生でも「冷却材がナトリウム」とか「燃料が増殖する」とか聞くとさ、「ヤバイんじゃね?」と考えると思うんだがなぁ。
どうでもいいことを最後に。
福島第一の水素爆発。
上部だけが吹き飛んだのは、そこに水素が溜まったから、ではないよ。
そこを弱く作ってあるから、です。
もんじゅを製作してるときに、海側の壁だけ薄く作る理由、とかで聞いたことがある。
万が一に爆発したとき、逃がすところを作っておかないといけないんだって。
もう眠いよー
最近、バイトを辞めたくなった自分がいます。
飽き性もここまで来ると重度だろうなぁ。
原子力も飽きちゃったしなぁ。
[1回]